随着时代不断的更新 , 各种网络平台都通通各显神通 , 消费渠道花样层出不穷 。 而现今我们对抖音直播肯定也不陌生 , 抖音直播间里的主播或是分享、或是传道、或是授业、或是促销 , 这些通通都离不开直播间流量 。 而吸取流量最关键的离不开直播间运营 。

文章插图
看起来简单的抖音直播 , 想要做好也需要花很多心思去运营 , 直播间运营需要分析市场、风向 , 需要有一个具体的思维和流程 。
抖音主播运营要怎么做?1.直播前内容的筹划
在开始一场正式的直播之前 , 对于相关的直播内容肯定要做一个具体策划 , 怎么去做一个详细的内容策划呢?
(1)根据你的直播账号的定位去做一个大概直播运营分析 , 然后去做具体直播间运营内容 。
(2)如果有一定的粉丝数据 , 可以通过分析画像分析 , 自己的账号吸引的都是哪些分析 , 用数据驱动直播间运营 。
(3)直播前可以发布抖音短视频进行引流 , 增加粉丝们的好奇心 , 这样有助于带来更多的直播间自然流量 。

文章插图
2.直播中的节奏以及运营
正式的直播需要主播良好的精神面貌以前很好的临场发挥能力 , 根据我们直播运营脚本 , 场控和主播跟着流程 , 按照流程去计算时间 , 每个流程需要多少时间需要我们人为的把控 。
前期没有稳固的粉丝或者直播间流量可以用短视频或者直播来做一段时间的基础奠定 。 经过前面的奠定也可以根据人群喜好 , 更有针对性的去吸引抖音流量 。
关于直播间的运营 , 主播也是一个非常重要的角色 , 对于主播的才艺和口才都要进行一系列的培训 , 才能达到比较好的直播间质量
如果直播间是走才艺路线 , 比如唱歌 , 那么对于主播本人在演唱方面也是须要有一定的基础 , 这在平时管理主播方面也需要有一定要求 。
如果直播间是走对话性质的类型 , 则需要主播有一定的口才 , 幽默的性格以及稳定的控场能力 , 这些也是需要通过直播的经验不断丰富 。
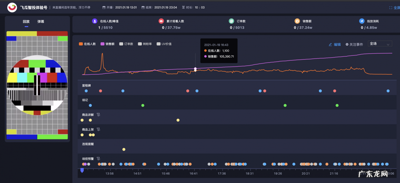
飞瓜智投提供-轮班统计功能提供主播数据管理

文章插图
主播轮班带货数据拆解难和复盘难 , 轮班”功能将一场完整的直播数据根据不同主播的上播时间 , 拆分成多组对比数据 。 多维度评判主播能力 。
直播结束之后肯定要对这一场直播进行复盘 , 这也是直播间运营很重要的一部分 , 一场直播结束之后根据自己所碰到的问题分析出一些解决方案:

文章插图
飞瓜智投提供–播后复盘画面回放
播后复盘是直播团队最重要的一件事 , 但是很多人都是凭借回忆复盘 , 及不准 , 还容易推锅 。 飞瓜智投回放功能结合直播中的轮班 , 场记 , 关键节点数据统一进行复盘 。
策略方面
【抖音主播运营是做什么的?要怎么做?】1.提高观看直播人群
(1)选择一些当下比较热门的话题、普遍比较感兴趣的事物;
特别声明:本站内容均来自网友提供或互联网,仅供参考,请勿用于商业和其他非法用途。如果侵犯了您的权益请与我们联系,我们将在24小时内删除。
