现在在抖音开店的小伙伴们可是不少呢 , 虽然现在做电商 , 无论在哪个平台 , 竞争都非常激烈 , 但是抖音平台的流量可以说是最多的 , 大家开店还是要去看数据 , 那么抖音小店数据在哪看?数据不好的话 , 随心推怎么投放?接下来小编就和大家说说这方面的内容 。

文章插图
抖音小店数据在哪看?
打开商家后台后 , 选择【数据】 , 分别点击【核心数据】、【内容分析】、【商品分析】、【DSR】模块即可查看相应模块的具体内容 。

文章插图
抖音小店数据怎么看?
1、 成交转化漏斗图
成交转化漏斗图包含了商品的曝光量、商品详情页浏览量和有效订单量及其总成交转化率 , 有助于了解该店铺的成交转化状况 。 其中 , 指标的具体含义如下表所示:
指标详细定义:
商品曝光量:商品的展示次数
曝光转化率:(商品详情页浏览量除以商品曝光量)*100%
商品详情页浏览量商品详情页的打开次数
有效订单量在线支付:已付款订单量+货到付款商家已确认订单量
下单转化率:(有效订单量除以商品详情页浏览量)*100%
总成交转化率:(有效订单量除以商品曝光量)*100%

文章插图
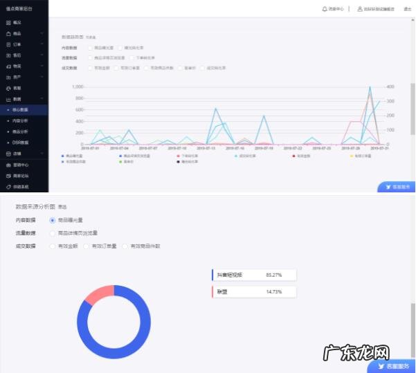
2、数据趋势图
数据趋势图上可以看到内容数据、流量数据和成交数据等每个指标在所勾选时段内的走势 , 其次可在数据来源分析图中查看内容、流量和成交数据的平台来源占比 。 可由此了解近期店铺日常运营的变化趋势 。

文章插图
3、内容分析模块
内容分析模块提供了相关内容在各平台曝光量、点击率、浏览量及转化率的相关流量指标 , 有助于进行店铺的流量分析 。
相关指标:
内容分析模块提供了抖音短视频、抖音直播、微头条、西瓜直播、联盟等平台的内容数据指标 。
在该模块 , 可进行查看相应平台的视频名称、购物车展示量、购物车点击量、购物车点击率、商品曝光量、商品详情页浏览量、有效订单量、有效商品件数、有效金额、转化率等 , 以此进行店铺流量分析 。 其中 , 指标的具体含义如下表所示:

文章插图
4、商品分析
商品分析模块提供了商品经营核心数据指标 , 可由此进行店铺的商品分析 。
相关指标:
店铺商品经营核心指标包括 , 商品曝光量、商品详情页浏览量、有效商品件数、有效金额、转化率以及平台占比等相关数据如图6所示) 。
其中点击平台占比 , 商家可了解该商品在联盟、值点频道或其他平台的店铺商品相关指标 。

文章插图
5、DSR分析
DSR分析展示了店铺服务评价的核心指标 , 有助于及时了解用户对店铺的服务评价 。
相关指标:
DSR的核心指标包括商家用户口碑、服务态度、发货态度等指标的实时数据及较前一天对比 , 同时还可以看到以上三个指标的同行平均标准 , 以便对比自己店铺与行业平均标准的差距 。 其中 , 指标的具体含义如下表所示:
特别声明:本站内容均来自网友提供或互联网,仅供参考,请勿用于商业和其他非法用途。如果侵犯了您的权益请与我们联系,我们将在24小时内删除。
